Table of Contents
2026 Highlights
AI Insights
Intelligence built-in: Advanced AI analysis for system health monitoring
AI-powered drive health analysis compares SMART metrics from installation against current readings, combined with drive specifications, temperature trends, system workload, and reboot history. Identifies degradation trends and potential failures before they occur.

Delivers actionable reports with health status, estimated remaining life, and recommended actions.
More AI Insights coming soon for TetherBox health and performance.
Automatic Configuration
Major time-saver: Zero-touch camera setup
TetherBoxes automatically configure camera stream settings (bitrate, codec, profile, framerate, resolution) for optimal performance. Requires compatible camera with native APIs (Hikvision, Merit-Lilin, Homaxi and many others) or ONVIF.
Visual indicators highlight configuration issues with clear explanations. "Disable Defaults" toggle available for manual control.
TetherBox Health Monitoring
Proactive detection: Identify problematic units before they fail
Automatically flags units with frequent reboots (>1 in last 2 days) or unstable connections (>1 reconnect in last 2 days) with clear counts and investigation links. Health Reports highlight units requiring attention - frequent reboots suggest UPS issues, frequent reconnects indicate network instability.
Tip: Review your Health Reports to identify units with frequent reboots or unstable connections before they cause service problems.
Health Report Redesign
Clarity at a glance: Organised health reporting for your installations
Health Report email completely redesigned with colour-coded health tables - Critical Issues (red), Noteworthy (orange), Suggestions (blue), and Monitored Devices (purple). Each issue type links directly to the affected resource and relevant help documentation. Includes a comprehensive legend explaining all 19 issue types covering TetherBoxes, cameras, drives, and monitored network devices.

Monitoring Strip for ARCs
Never miss ongoing activity: Smart event workflow for monitoring stations
A new workflow designed for Alarm Receiving Centres (ARCs) and remote monitoring stations. When operators close an event that still has active analytics or motion, instead of disappearing immediately, the event moves to a Monitoring Strip on the right side of the screen - alerting operators to ongoing activity and allowing them to reopen with one click. See the Monitoring Station Operator Guide for the complete workflow.

Dramatically fewer events: By keeping events open while activity continues, a single event covers what would previously have generated multiple separate events - sites that showed thousands of events now show hundreds.
Tip: If you'd like your TetherBox professionally monitored by an Alarm Receiving Centre, or want to add police response to your site, contact TetherX Support to discuss options.
ARC Slowdown Diagnostics
Seconds, not hours: Instant root cause analysis for control rooms
New internal diagnostic tooling enables TetherX support to instantly investigate operator-reported slowdowns. In alarm receiving and control room environments, real-time operation is paramount - seconds matter when key holders or police need to be contacted during serious events. Issues that previously took hours or days to diagnose now take seconds.
Operators simply provide a 5-10 minute time window in their local timezone. Diagnostics then analyse rate limiting, temporary IP bans, server errors, TetherBox updates, service health, VPN connectivity, and request patterns across all system layers.
See Q1 2026 release notes for full details on all diagnostic capabilities.
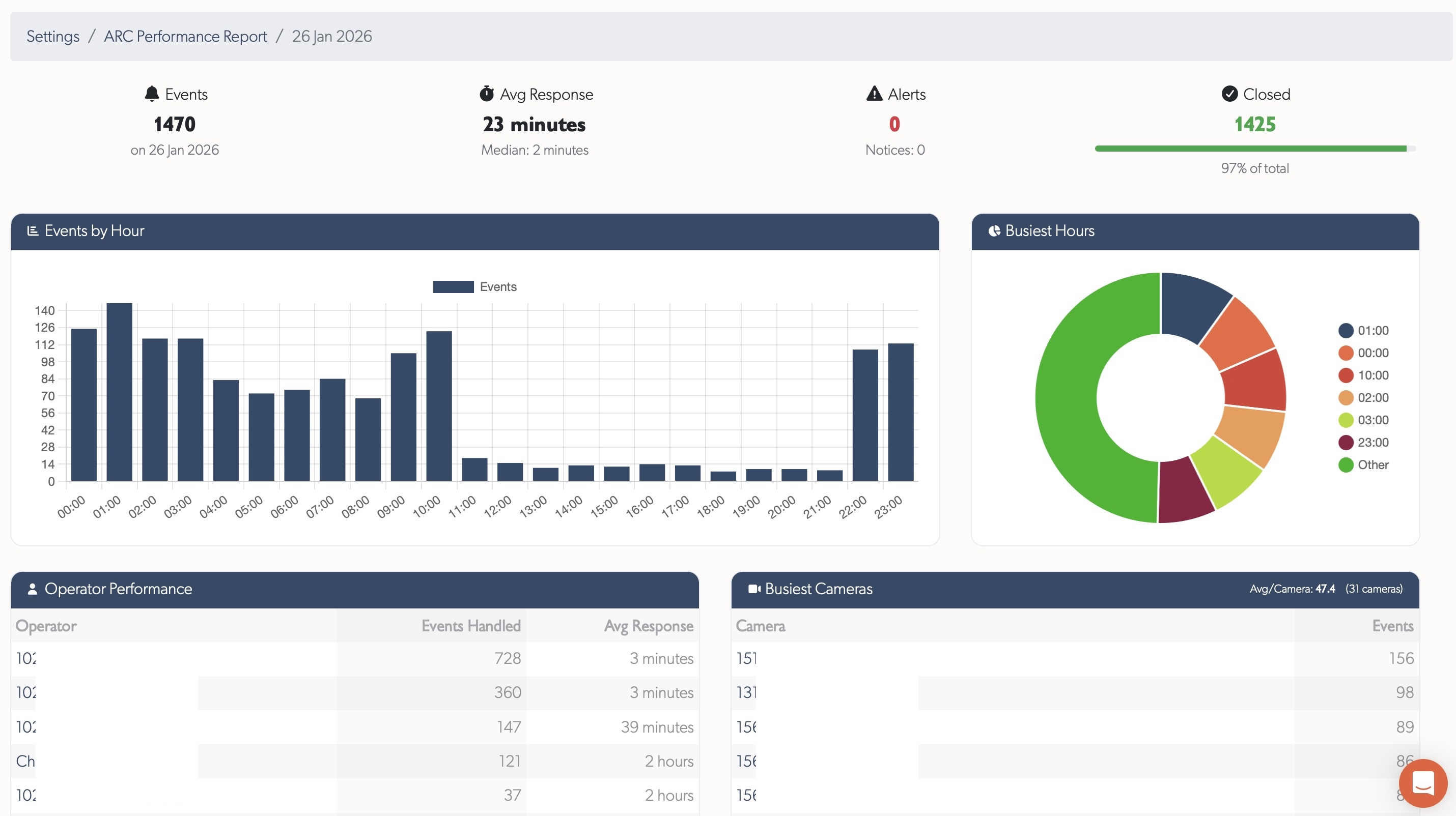
ARC Performance Reports
Actionable insights: Daily metrics for monitoring centre performance
Pre-aggregated daily reports for Alarm Receiving Centres showing event handling, operator performance, and camera activity. Trends page displays 60-day charts for events and response times. Day details show KPIs, hourly breakdowns, operator tables, and busiest cameras with direct links.

See ARC Performance Reports for full documentation.
Platform Knowledge Base
Major effort: Full help system migration to integrated platform documentation
Full knowledge base built into the platform - browse Cameras, TetherBoxes, integrations, and troubleshooting without leaving your workflow. Hashtag-based search with instant filtering, contextual help links where needed, and user comments on every article (staff moderated). Submit feature requests, bug reports, device compatibility requests, and offline reports with unique reference numbers for tracking.
Tip: Press ? or click the Help menu to search documentation, browse articles by topic or tag, and submit feature requests or bug reports.
Interactive API Documentation
Developer-friendly: Live API explorer with your deployment's domain
Replaced the static API documentation with an interactive API explorer served directly from the platform. The documentation uses your deployment's actual domain — white-label customers see their own URLs, not hardcoded defaults. A comprehensive API Getting Started guide covers authentication setup, authorisation flow, and rate limits.
Tip: Visit API Reference to explore all endpoints interactively, or start with the API Getting Started guide for OAuth2 setup.
Event Player
Complete event playback, reimagined
A fully redesigned event playback experience that replaces the previous one-recording-at-a-time player with continuous, gapless playback across the entire event. Recording segments reduced from 60 seconds to 10 seconds for faster downloading and scrubbing.

Scrub through the entire event with instant thumbnail previews showing intelligently selected best snapshots — even a person running past the camera appears front and centre with detection boxes. An event timeline filmstrip below the video shows what happened every 5 seconds, expandable into a full thumbnail grid for quick visual scanning. The seekbar shows precise wall-clock time (e.g. 16:47:09) rather than relative minutes, with a variable-speed control for fast-forward and rewind. Inline expand and fullscreen modes complete the experience. Automatic error recovery skips past broken or corrupt video segments without interrupting playback.
See Q1 2026 release notes for full details.
Statistics
Platform
| Quarter | Commits | Lines Added | Lines Removed | Net Lines |
|---|---|---|---|---|
| Q1 | TBD | TBD | TBD | TBD |
| Q2 | - | - | - | - |
| Q3 | - | - | - | - |
| Q4 | - | - | - | - |
| Total | TBD | TBD | TBD | TBD |
Year-end codebase: TBD
TetherBox
| Quarter | Commits | Net Lines |
|---|---|---|
| Q1 | TBD | TBD |
| Q2 | - | - |
| Q3 | - | - |
| Q4 | - | - |
| Total | TBD | TBD |